Debugging a service with less information to analyze could be pain in the ass, especially when there are multiple services communicate to each other. Sometimes we need to move from one server to another just to check the log files and analyze it or utilize grep . While obviously not everyone has access to the server itself.
Logging is the mandatory thing when building a service. Storing information about the state of the app itself. Like each error or step we thing important for our debugging process.
Observability lets you understand a system from the outside by letting you ask questions about that system without knowing its inner workings. Furthermore, it allows you to easily troubleshoot and handle novel problems, that is, “unknown unknowns”. It also helps you answer the question “Why is this happening?” (opentelemetry)
While there are several ready-to-use observability tools like Datadog, New Relic, and lot of them, most of them are paid. We will build our own observability with open-source technologies: Grafana, Loki, and Promtail.
We’ll be using a Go service that I’ve created as boilerplate, you can check in this repository .
Grafana Labs
We will utilize all tools from Grafana Labs which are the Grafana Dashboard, Loki, and Promtail.
Grafana Dashboard
Grafana is a platform that helps users to analyze, monitor, and visualize data. You can even create alerts right in Grafana. Grafana comes with a dashboard to keep everything organized. There is also a Grafana Cloud, a managed solution that handles the infrastructure for you but it does come at a cost.
Loki
Loki is a log aggregation system designed to store and query logs from each configured services and infrastructure. Instead of storing logs on each server, we can store each of our services logs to Loki. Loki also comes with a query language, LogQL, to explore logs. To explore more detail about LogQL, check the documentation.
Promtail
Loki is not a scrapper tool. So, we need Promtail to do that job. Promtail is an agent which ships the contents of local logs to a private Grafana Loki instance. It usually deployed to every machine that runs services which need to be monitored. Promtail will collects each log and filter if needed before push log data to Loki.
Code
Go Service
I have created a go service boilerplate in this repository. Try to clone and run it, create .env and make sure the service is running.
Create a .env file, you can check the template in keys.env . Let’s create it with something like this:
PSQL_USER=postgres
PSQL_PASSWORD=postgres
PSQL_HOST=host.docker.internal
DB_NAME=service_db
APP_PORT=1234
Make sure you are familiar with Docker and have it installed locally
Try build the docker compose
docker compose up --build -d
Make sure the containers are created. The app should run on port 1234 , let’s check one endpoint using curl
curl --location --request GET 'http://127.0.0.1:1234/api/user' \
--header 'x-api-key: secret-api-key' \
--header 'Content-Type: application/json'
If you found any error, check the app log docker logs service-app --follow or you can create issue in the github repository, I will fix it right away.
If all’s good, let’s write the yml
Grafana
In Grafana, there’s a bit configuration to make the Loki as datasource automatically in Grafana instead of set it manually. Create a file grafana-datasources.yml
apiVersion: 1
datasources:
- name: Loki
type: loki
access: proxy
url: http://service-loki:3100
version: 1
editable: false
isDefault: true
Basically this code is to set the data source come from. In url field there is where the Loki server running and its port. Disable to edit data on editable and make Loki default data source on isDefault .
Promtail
Write the Promtail yaml file and named it promtail.yml
# Server configuration, Promtail will listen to http port 9080
server:
http_listen_port: 9080
grpc_listen_port: 0
log_level: debug
# Promtail uses a positions file to keep track of where it left off reading log files
# Ensuring if Promtail restarts, it can continue from where it stopped and the file stored at /tmp/positions.yaml
positions:
filename: /tmp/positions.yaml
# Specify the Loki server endpoint where it run on port 3100
# "service-loki" is our service name in docker compose
clients:
- url: http://service-loki:3100/loki/api/v1/push
# This is the section of the scrapping process
scrape_configs:
# scrapping job name, a unique identifier for the scrapping job, you can have more than one
- job_name: service_scrape
# Promtail connects to the Docker daemon using the Unix socket at /var/run/docker.sock to discover running containers
# It will list of running containers every 5 seconds
# Filters the container based on Docker labels, here it only selects containers with the label "logging=service-promtail"
docker_sd_configs:
- host: unix:///var/run/docker.sock
refresh_interval: 5s
filters:
- name: label
values: ["logging=service-promtail"]
# Relabeling is used to modify or add labels to log before sending to Loki
relabel_configs:
# Extract the container name from metadata
# uses regex to remove "/" from container name, example from "/service" to "service"
# stores the result in a new label called "container"
- source_labels: ['__meta_docker_container_name']
regex: '/(.*)'
target_label: 'container'
# Extract the docker log stream like stdout and stderr
# store the result in another new label "logstream"
- source_labels: ['__meta_docker_container_log_stream']
target_label: 'logstream'
# Extract the value of Docker label "logging_jobname" from container metadata
# store to label "job"
- source_labels: ['__meta_docker_container_label_logging_jobname']
target_label: 'job'
You can read the explanation on code comments, but let me try to break down.
In this section, we configure the Promtail server. Promtail listen to http port 9080, disables gRPC listening which set to 0 and set the logging level to debug to get verbose information.
server:
http_listen_port: 9080
grpc_listen_port: 0
log_level: debug
Promtail uses a positions file to keep track of where it left off reading log files. It ensures if Promtail restarts, it can continue from where it stopped and the file stored at /tmp/positions.yaml .
positions:
filename: /tmp/positions.yaml
This line contains the scraping configuration. We set the job_name, a unique identifier scrapping job. In our case we set to service_scrape
Since we us Docker, we will use the Docker Service Discovery. This will allows Promtail to automatically discover and collect logs from Docker containers. Promtail will connects to the Docker daemon using the Unix socket at /var/run/docker.sock to discover running containers.
It will refresh the running containers every 5 seconds and filters the container based on the Docker label. Here we will filter by label logging-service-promtail
scrape_configs:
- job_name: service_scrape
docker_sd_configs:
- host: unix:///var/run/docker.sock
refresh_interval: 5s
filters:
- name: label
values: ["logging=service-promtail"]
In this section is relabeling. It uses to modify or add labels to log before sending to Loki. We create 3 labels.
First is container which will extract container name from metadata and uses regex to remove / from container name.
Second label is logstream which will extract docker log stream like stdout and stderr .
Third label is job which will the value of Docker label "logging_jobname" from container metadata.
relabel_configs:
- source_labels: ['__meta_docker_container_name']
regex: '/(.*)'
target_label: 'container'
- source_labels: ['__meta_docker_container_log_stream']
target_label: 'logstream'
- source_labels: ['__meta_docker_container_label_logging_jobname']
target_label: 'job'
Loki
To make it simple, we won’t use customized Loki. We will use default configuration which works perfectly fine for our needs. For more information about the guide to write advance Loki configuration, you can visit here.
Docker Compose
Now, we will need to write Docker Compose for our pipeline. Create a file docker-compose.yml
version: '3.4'
networks:
service-network:
driver: bridge
services:
service-postgres:
container_name: service-postgres
image: postgres:latest
labels:
logging: "service-promtail"
logging_jobname: "postgres-log"
environment:
POSTGRES_USER: postgres
POSTGRES_PASSWORD: postgres
POSTGRES_DB: service_db
ports:
- 5432:5432
volumes:
- postgres_data:/var/lib/postgresql/data
- ./db.sql:/docker-entrypoint-initdb.d/db.sql
networks:
- service-network
service-app:
container_name: service-app
build: .
labels:
logging: "service-promtail"
logging_jobname: "service-app-log"
ports:
- 1234:1234
- 8080:8080
volumes:
- ./.env:/app/.env
depends_on:
- service-postgres
networks:
- service-network
service-grafana:
container_name: service-grafana
image: grafana/grafana:latest
ports:
- 3000:3000
volumes:
- ./grafana-datasources.yml:/etc/grafana/provisioning/datasources/datasources.yaml
environment:
- GF_AUTH_ANONYMOUS_ENABLED=true
- GF_AUTH_ANONYMOUS_ORG_ROLE=Admin
- GF_AUTH_DISABLE_LOGIN_FORM=true
networks:
- service-network
service-loki:
container_name: service-loki
image: grafana/loki:3.2.1
ports:
- 3100:3100
command: -config.file=/etc/loki/local-config.yaml
networks:
- service-network
service-promtail:
image: grafana/promtail:3.2.1
container_name: service-promtail
volumes:
- ./promtail.yml:/etc/promtail/docker-config.yaml
- /var/lib/docker/containers:/var/lib/docker/containers:ro
- /var/run/docker.sock:/var/run/docker.sock
command: -config.file=/etc/promtail/docker-config.yaml
depends_on:
- service-loki
networks:
- service-network
volumes:
postgres_data:
We will focus only on the Grafana, Loki, and Promtail, also the label part.
We create a network called service-network to make sure each server could communicate to each other.
Grafana
In serivce service-grafana we mounts a local file ./grafana-datasources.yml into the container at the path /etc/grafana/provisioning/datasources/datasources.yaml . This to add our Grafana configuration.
GF_AUTH_ANONYMOUS_ENABLED=true This will let us access the dashboard as anonymous. Meaning user can access without logging in. This is not recommended for production.
GF_AUTH_ANONYMOUS_ORG_ROLE=Admin Set the anonymous user to Admin and give anonymous user full administrative access to Grafana. This is not recommended for production.
GF_AUTH_DISABLE_LOGIN_FORM=true Disables login form, making Grafana fully accessible without authentication.
All of those setting is not meant for production, we use that to make it simple. For more information about how to configure it, visit here.
Promtail
In volumes section, there are several mounts process,
./promtail.yml:/etc/promtail/docker-config.yaml Mounts the local ./promtail to the container path at /etc/promtail/docker-config.yaml . This to add our Promtail configuration.
/var/lib/docker/containers:/var/lib/docker/containers:ro Mounts the Docker logs directory /var/lib/docker/containers into the Promtail container as read-only (ro).
/var/run/docker.sock:/var/run/docker.sock Mounts Docker socket /var/run/docker.sock into the Promtail container. This allows Promtail to interact with the Docker daemon to discover running containers and their metadata.
The command section, command: -config.file=/etc/promtail/docker-config.yaml tells Promtail to use configuration located at /etc/promtail/docker-config.yaml which previously mounted from our local Promtail config.
Loki
command: -config.file=/etc/loki/local-config.yaml this command will tell Loki to use the configuration file located at /etc/loki/local-config.yaml inside the container. Means, it will use the default configuration.
Labels
Both in service-postgres and service-app has labels of logging and logging_jobname where the logging value are the same while the logging_jobname are different. As defined on our promtail.yml that it will only collects from container with label service-promtail which it will check from the label and also we have add new label of job where it will collects based on the Docker label of logging_jobstream .
This meant to have logs of service-app and postgres stored to Loki in different job , we can utilize the label job to filter each of the logs.
Testing
Now, let’s build the Docker Compose,
docker compose up --build -d
Make sure the build process is complete successfully

Test using curl
curl --location --request GET 'http://127.0.0.1:1234/api/user' \
--header 'x-api-key: secret-api-key' \
--header 'Content-Type: application/json'
If you have a json response, means the service is good.
Now, let’s try to load the service with requests. Here I use a tiny program to load an endpoint, you can try to install it https://github.com/rakyll/hey. I try to send 1200 requests with 220 concurrent workers. This just to create logs lol.
hey -n 1200 -c 220 -H 'x-api-key: secret-api-key' 'http://127.0.0.1:1234/api/user'
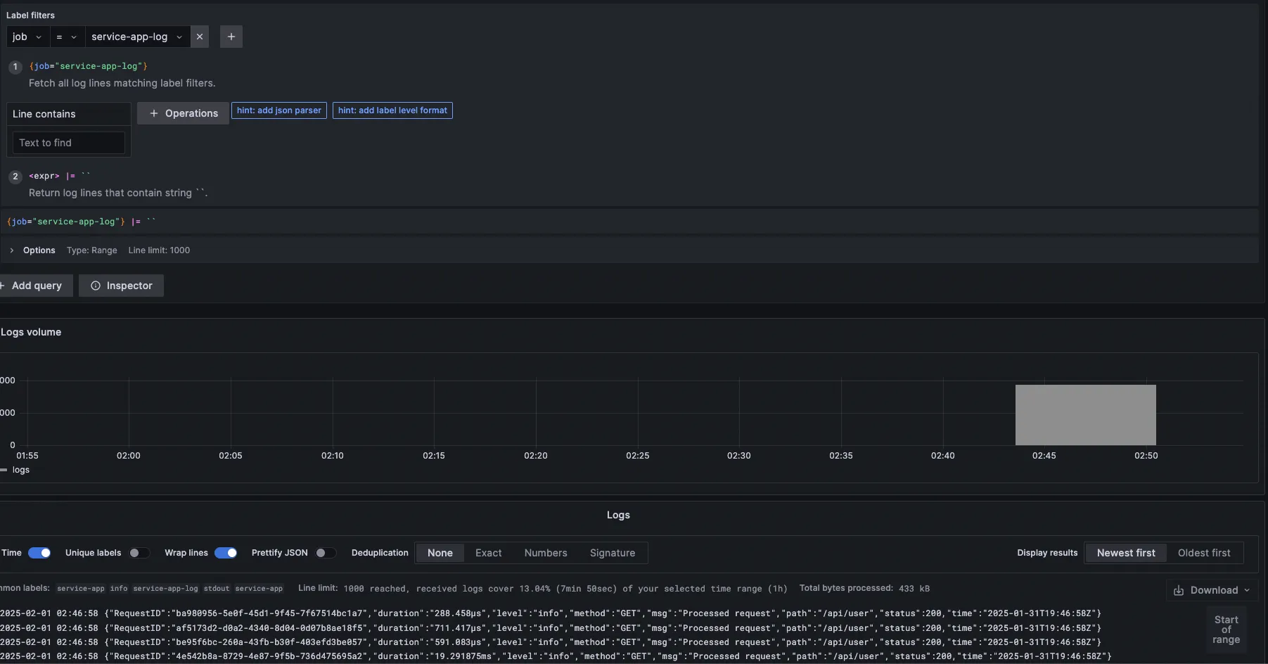
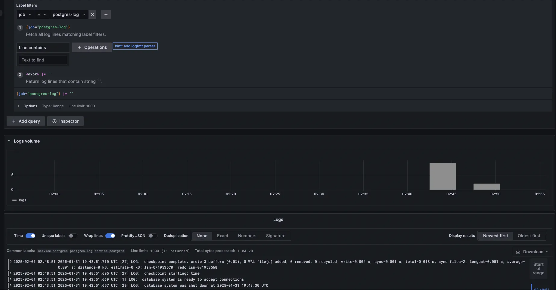
Now, let’s see on our Grafana Dashboard.
Access http://localhost:3000/ and go to Explore make sure the data source is Loki

Under Label filters click Select label there are will be 4 labels, where container , job , and logstream is our label defined in promtail.yml while service_name is default label from Promtail (source).

If we try to query from label job and value service-app-log we will get the service app logs.

If we try to query from label job and value postgres-log we will get the postgres logs.

You can explore more about Grafana, Loki, and Promtail. This is just a brief to introduce and for advance usage, everything is already in their documentation, so keep reading and keep learning, stay curious. See you on the next post, Cheers 🍻🍻